kategorie: etc ×

(bei robben & wientjes)
the expanse s02e05: schönes staffellende. bisschen pathetisch. was wollen die denn jetzt noch in den kommenden 8 staffel-2-folgen erzählen?

selfie im escados. (bei escados)

(bei jim block)
Geistig verwirrter Mann stürmt Pressekonferenz im Weißen Haus und pöbelt Journalisten an
der-postillon.com/2017/02/geisti…

die beifahrerin liest vor, ix muss eintritt zahlen. (bei klub der republik)

die beifahrerin guckt fernsehen.
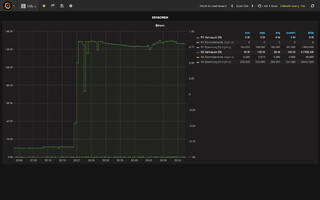
bis 20:20 h herrschte ruhezustand, der immerhin 10 watt frisst (eine fritzbox, eine telefonladeschale und im ruhezustand ein yamaha receiver, ein firetv und eine schaltbare steckdose, die den fernseher ausgeschaltet hat). laufen das firetv, der verstärker, eine gedimmte hue und der fernseher, geht der verbrauch auf ca. 130 watt hoch. pausiert das fernsehbild, geht der verbrauch 10 watt runter. drei stunden fernsehen pro tag kosten im monat ungefähr drei euro strom. das wissen wir jetzt.
my new cover art for @DerSPIEGEL magazine pic.twitter.com/Lz4KH8ySGx
heute um 13 uhr komm ich auch kurz im radio zu wort.
Der Populismus sägt an der Demokratie - was können und sollten wir alle dagegen tun? Morgen, 13:05 Uhr auf @DKultur
breitband.deutschlandradiokultur.de/brb170204/
That monday... #art #Naples #Italy #2reality #mywork #digital #Ukrainian #artist #AlexeyKondakov #kondakov #digitalCollages #collage #photoshop #classicart #AlbertJosephMoore #Monday
Big Wash
#art #Naples #Italy #2reality #mywork #digital #Ukrainian #artist #AlexeyKondakov #kondakov #digitalCollages #collage #photoshop #classicart #Bouguereau

dieses issue zur #good-cheap-fast visualisierung ist schon ziemlich witzig.
github.com/scotato/good-cheap-fast/issues/1
buzzfeed.com: This Is How Steve Bannon Sees The Entire World - BuzzFeed News
kein grosses lesevergnügen, aber trotzdem eine art pflichtlektüre, wenn man die treibende kraft hinter donald trump, steve bannon und seine irrsinnige, aggressive ideologie verstehen will.
(wenn man das so liest, wünscht man sich beinahe dick cheney als strippenzieher zurück im weissen haus.)